MicroFlechs

MicroFlechs

MFEMATERIAL Seite

MFEMATERIAL Übersicht Bestellungen

Software für Materialverwaltung, Bauteilverwaltung, Warenwirtschaft, Materialwirtschaft, Bestellungen Übersicht

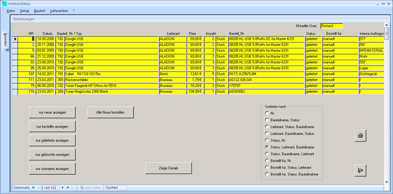
Übersicht über vorhandene Bestellungen
Volle Übersicht über Ihre Bestellungen. Jede, einmal getätigte Bestellung, in wenigen Sekunden wieder auffinden. Offene Bestellungen mit einem Mouse Klick anzeigen.

Bestellungen zu einem bestimmten Bauteil
In der Bauteilübersicht können Sie sich, über die Menüleiste, auch die letzte, alle offenen oder alle Bestellungen zum selektierten Bauteil anzeigen lassen.

Bestellungen bei bestimmten Lieferanten
In der Bauteil- oder Lieferantenübersicht können Sie sich, über die Menüleiste, auch die letzte, alle offenen oder alle Bestellungen zum selektierten Lieferanten anzeigen lassen.

Auftragsverfolgung
In der Auftragsverfolgung werden alle Bestellungen, zu einem bestimmten Auftrag, angezeigt. Dort wird auch der Status der Bestellung und der voraussichtliche Liefertermin angezeigt.

Bestellung an Lieferanten senden
Alle neu angelegten Bestellungen, mit einem Mouse Klick an die Lieferanten senden. Wurden von einzelnen Usern Bestellungen beim gleichen Lieferant angelegt, so werden diese in einer gemeinsamen Bestellung zusammengefasst. Wurden von einzelnen Usern Bestellungen des gleichen Bauteils angelegt, so werden diese in einer gemeinsamen Bestellung zusammengefasst.

Mindesbestellmenge und VPE
Liegt die Bestellsumme unterhalb dem, für den Lieferanten hinterlegte Betrag, wird eine Warnung ausgegben. Sie können den Bestellvorgang dann abbbrechen. Entspricht die Bestellmenge nicht der VPE oder einem ganzzahligen vielfachen der VPE rundet das Programm automatisch auf die nächste VPE auf oder fragt den User ob es aufrunden soll. Die Vorgehensweise können Sie konfigurieren.

Daten zu einer Bestellung
Folgende Daten können pro Bestellung zusätzlich erfasst werden:
Lieferscheinnummer
Rechnungsnummer
Voraussichtlicher Liefertermin
Interne Auftragsnummer

Seite << < 1,2,3,4,5,6...20 > >>